
OpenBlend's Admin Reporting Dashboard is designed to give you a high level overview of your organisation's usage, giving you the insights you need to drive adoption through keeping a track on usage and identifying trends. This how-to guide gives you all the information you need to know about the Engagement by Log-in & Sessions section of the dashboard.
Overview
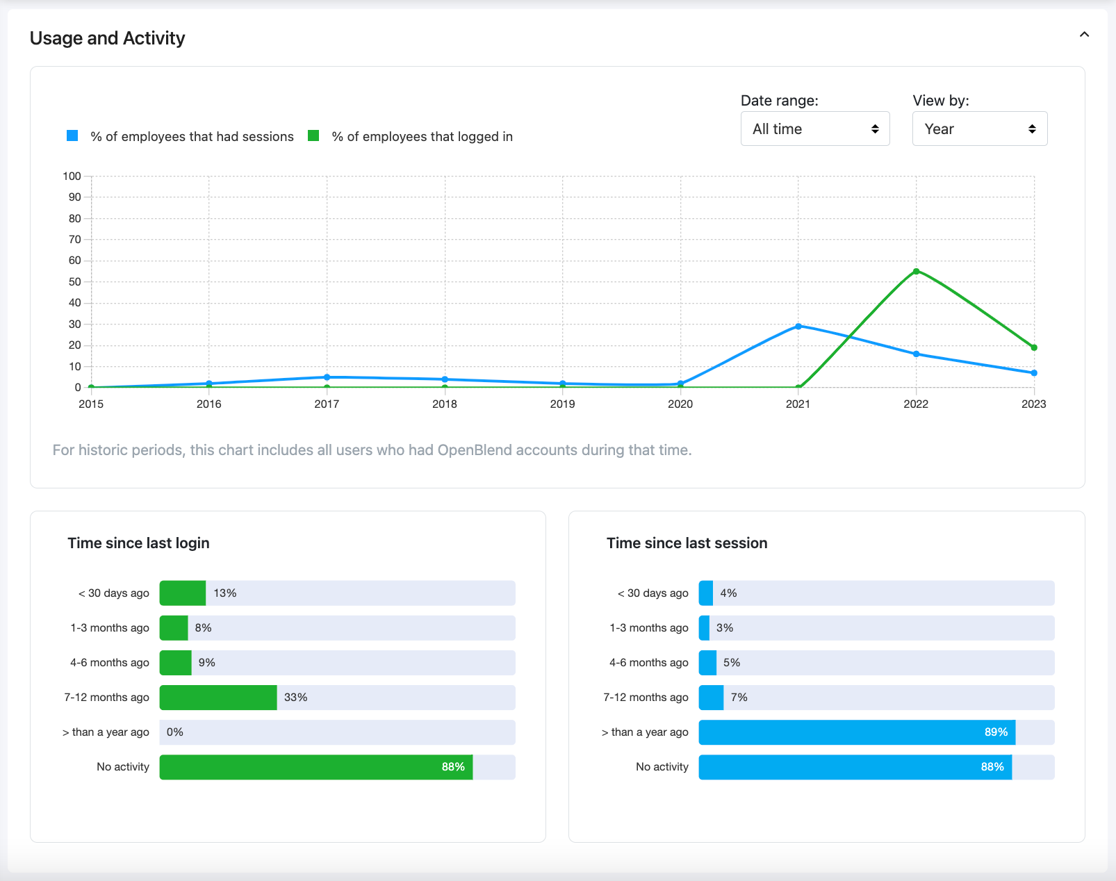
This section is designed to give you insight into your employee's engagement with OpenBlend, through log-ins and sessions. We also give you insights into this data over time so that you can compare Month on Month, Quarter on Quater or Year on Year usage.
This section gives you the following data:
Usage Over Time
This graph allows you to gain insights and identify trends over time, specifically looking at engagement through log-ins and sessions. Using this graph, you will hopefully see increased engagement over time and any peaks in usage where you would expect to see them, for example during review periods.
This graph looks at all users historically, including any leavers who are no longer with your business.
You can hover on any data point, identified via the spots along the line graph, to see the number of users who either logged in or had a session within the period you are looking at.
Filtering this graph
You are able to filter this graph to view all time or specific date ranges. You can do this using the "Date range:" dropdown on the right hand side of the graph, the options are:
- Last 3 months (to date)
- Last 6 months (to date)
- Last 1 year (to date)
- Last calendar year (January - March of the year before)
- Last 2 years (to date)
- Last 3 years (to date)
- All time
Graph Views
You can view this graph by Months, Quarters or Years, using the "View by:" dropdown on the right hand side of the graph. Please note that the Quarters option is based on calendar quarters.
Time Since Last Login

This bar chart shows you how your organisation breaks down, by their last log-in date. This data only looks at your current employees in OpenBlend.
The last log-ins are broken down into the following groupings.
- < 30 days ago
Less than 30 days ago - 1 - 3 months ago
- 4 - 6 months ago
- 7 - 12 months ago
- > than a year ago
More than 1 year ago - No activity
Meaning they have never logged in.
What does success look like? A top tip from our Customer Success Team: Ideally, you want to see this bar chart looking like half an upside-down triangle, with the majority of your employees logging in to OpenBlend within the last 30 days or 1-3 months.
Time Since Last Session
This bar chart shows you how your organisation breaks down, by their last session date. This data only looks at your current employees in OpenBlend. Their last session could either be a session with their manager or a Connection Session.
Please note, the manager or employee will need to have clicked on the 'Start 1:1 Session" button for the session to be logged as completed. You can book sessions with OpenBlend in the platform or by including calendar@openblend.com into your meeting calendar invite.
The last session are broken down into the following groupings.
- < 30 days ago
Less than 30 days ago - 1 - 3 months ago
- 4 - 6 months ago
- 7 - 12 months ago
- > than a year ago
More than 1 year ago - No activity
Meaning they have never had a session in OpenBlend.
What does success look like? A top tip from our Customer Success Team:
Ideally, you want to see this bar chart looking like half an upside-down triangle, with the majority of your employees having a session in to OpenBlend within the last 30 days or 1-3 months.